工業冷水機組系統的運作是通過三個相互聯系的系統:制冷劑循環系統、 水循環系統、電器自控系統。
制冷劑循環系統
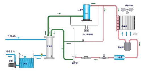
蒸發器中的液態制冷劑吸收水中的熱量并開始蒸發,最終制冷劑與水之間形成一定的溫度差,液態制冷劑亦完全蒸發變為氣態,后被壓縮機吸入并壓縮(壓力和溫度增加),氣態制冷劑通過冷凝器(風冷/水冷)吸收熱量,凝結成液體。通過膨脹閥(或毛細管)節流后變成低溫低壓制冷劑進入蒸發器,完成制冷劑循環過程。

圖1-風冷式冷凍機制冷劑循環系統圖

圖2-水冷式冷凍機制冷劑循環系統圖
(說明:圖1-風冷式冷水機是利用殼管蒸發器使水與冷媒進行熱交換,冷媒系統在吸收水中的熱負荷,使水降溫產生冷水后﹐通過壓縮機的作用使熱量帶到翅片式冷凝器,再由散熱風扇散失到外界的空氣中(風冷卻);圖2-水冷式冷水機是利用殼管蒸發器使水與冷媒進行熱交換,冷媒系統在吸收水中的熱負荷,使水降溫產生冷水后﹐通過壓縮機的作用將熱量帶至殼管式冷凝器,由冷媒與水進行熱交換﹐使水吸收熱量后通過水管將熱量帶出外部的冷卻塔散失(水冷卻))
蘇州制冷設備有限公司(以下簡稱合美制冷設備)是以生產、設計、研發、經營“合美”牌冷水機、熱回收機組、環保冷水機、激光冷水機、冷油機、模溫冷水機、低溫冷凍機等制冷設備及以及廠房舒適中央空調工程、無塵室車間、冷凍工程所需配套產品加工制造、制冷空調系統設計制造安裝維修調試和技術服務等為主業的國家一級企業。改革開放以來,公司在體制、機制、技術和管理上不斷創新達到走出一條通過合資、合作、壯大經濟實力的成功之路,實現了公司的飛速發展
水循環系統
水泵負責將水從水箱抽出泵到用戶需冷卻的設備,冷凍水將熱量帶走后
溫度升高,再回到冷凍水箱中。
電器自控系統
包括電源部分和自動控制部分。
電源部分是通過接觸器,對壓縮機、風扇、水泵等供應電源。
自動控制部分包括溫控器、壓力保護、延時器、繼電器、過載保護等
互組合達到根椐水溫自動啟停,保護等功能。
訪問量:
此文關鍵詞:冷凍機安裝圖,冷凍機安裝示意圖

